你的浏览器禁用了JavaScript, 请开启后刷新浏览器获得更好的体验!
发现
分享
文章
活动
登录
在 Mapping 里面,将 dynamic 参数设置成 strict 可以拒绝索引包含未知字段的文档。
此条 Tips 由
medcl
贡献。
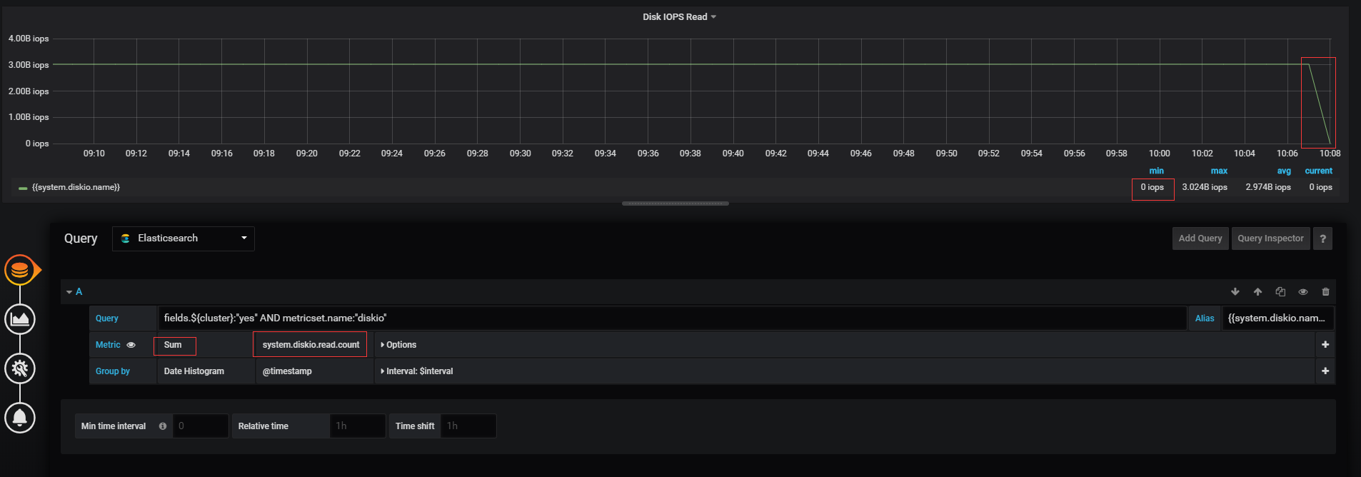
对system.diskio.read.count按时间粒度求和,会出现结果数据下降的情况?
Beats
| 作者
xxy007
| 发布于2019年10月16日 | 阅读数:
1878
分享到:
QQ空间
新浪微博
微信
QQ好友
印象笔记
有道云笔记
用grafana对metricbeat的system.diskio.read.count指标进行求和,为什么会出现求和结果下降的情况,按照我的理解,system.diskio.read.count指的是各个磁盘在当前时刻之前读取成功的请求总数,是一个累加值,数值只会越来越大,为什么会出现变小的情况?
没有找到相关结果
已邀请:
与内容相关的链接
提交
1 个回复
rochy
-
rochy_he
赞同来自:
xxy007
看起来是最新的时间的数据还没有聚合出来,所以出现了下降
要回复问题请先
登录
或
注册
发起人
xxy007
活动推荐
Feb
2
INFINI Labs 用户满意度调查问卷
线上问卷
·
2-2 周一
·
进行中
Mar
10
3月10日 ⚡ 闪电直播 - INFINI Demo Show
极限实验室视频号
·
3-10 周二
·
报名中
Apr
17
第 28 届智能体驱动的 GOPS 全球运维大会 · 深圳站
深圳湾万丽酒店
·
4-17 周五
·
报名中
相关问题
3千万数据,如何设计集群
elasticsearch 设置 node.data: false 依然有数据
集群稳定性的一些问题(一定量数据后集群变得迟钝)
bulk update 重复的文档id 导致更新性能下降?
跨集群数据同步方案讨论
Elastic对类似枚举数据的搜索性能优化
5.X 版本多type 的 es 数据迁移到6.1
如何清理Elasticsearch特定时间段数据?
请教elasticsearch出现unassigned shards根本原因
Elasticsearch聚合操作的时间复杂度是O(n)吗?
es scroll查询全部数据问题
问题状态
最新活动:
2019-10-17 00:33
浏览:
1878
关注:
2
人
1 个回复
rochy - rochy_he
赞同来自: xxy007